一、平台概述
唯众人工智能通识平台是专为学生设计的基于人工智能行业工程应用开发与分析的实践平台。它提供真实行业项目应用开发的计算环境、开发工具、配套数据集,案例业务流管理以及成果展示等。平台涵盖各种数据处理和人工智能工具和技术,利用完整的一站式应用开发组件,帮助学生学习和实践人工智能方面的工程应用开发技术与技能。
二、平台功能模块
(一)预置行业项目案例
- 提供丰富的人工智能行业项目案例,涵盖不同领域的实际应用场景。
- 每个案例包含完整的数据集、模型、测试数据等资源,方便学生直接上手实践。
- 通过真实案例的分析和开发,让学生深入了解人工智能在各行业的应用,积累实践经验。
(二)数据建模组件
- 数据读取
- 支持多种文件格式的数据读取,包括TXT、pickle、csv、Excel、图片、音频、视频等。
- 提供多音频文件读取功能,满足复杂场景下的数据读取需求。
- 读取多种图片格式,方便图像处理相关项目的开展。
- 数据查看
- 提供相关性系数矩阵、查看前N行、描述性统计等功能,帮助学生快速了解数据的基本情况。
- 支持音频和视频的播放功能,增强数据的直观性。
- 数据预处理
- 提供长表转宽表、采样、设置列数据类型等多种预处理操作,满足不同数据处理需求。
- 支持行过滤、缺失值填充、索引控制等操作,提升数据质量。
- 提供数据拆分、合并、排序等功能,方便数据的重组和整理。
- 数据统计
- 包含卡方检验、T检验、正态性检验等统计分析方法,帮助学生进行数据的假设检验和分布分析。
- 数据可视化
- 提供丰富的可视化图表类型,如饼图、箱线图、相关系数热力图、直方图、散点图等,帮助学生直观展示数据特征和分析结果。
- 支持多组数据的可视化对比,增强数据分析的深度和广度。
- 特征工程
- 提供行列转置、离散化、特征变换、正则化、标准化等特征处理方法,提升模型的性能。
- 支持主成分分析(PCA)、编码等高级特征工程操作,满足复杂数据处理需求。
- 文本分析
- 提供文档相似度查找器、TF-IDF计算、余弦相似度计算等文本分析工具。
- 支持文本特征提取、分词、去停用词等预处理操作,以及词云、词性标注等可视化分析功能。
- 机器学习模型
- 提供多种经典的机器学习模型,如聚类-KMeans、回归-随机森林、分类-逻辑回归等。
- 支持音频模型训练、挖掘频繁项集、生成关联规则等特殊场景下的模型应用。
- 模型评估
- 提供聚类模型评估、多分类模型评估、回归模型评估等多种模型评估方法。
- 支持混淆矩阵、ROC曲线等评估指标的可视化展示,帮助学生全面评估模型性能。
- 智能语音处理
- 提供读取音频文件、音频预加重、信号分帧等语音处理功能。
- 支持mfcc特征提取、音频模型训练和预测等操作,满足语音识别和处理项目的需求。
- 图像分类
- 提供分类模型识别、训练、评估等功能,支持多图片和单图片的分类操作。
- 提供分类数据集的加载和拆分功能,方便学生进行图像分类项目的开发。
- 目标检测
- 提供检测模型预测、训练、评估等功能,支持多图片和单图片的目标检测操作。
- 提供检测数据集的加载和拆分功能,满足目标检测项目的需求。
- 人体姿态
- 提供深蹲计数、人体关键点标记、手势识别等人体姿态相关的功能。
- 支持视频手势识别、人脸3D绘制等高级功能,拓展人体姿态分析的应用场景。
- 图像处理
- 提供图像融合、颜色空间转换、平移、缩放、翻转等图像处理功能。
- 支持边缘检测、轮廓绘制、图像去噪等操作,满足图像处理项目的需求。
- 数据存储
- 提供生成csv文件、pickle文件、模型部署文件等功能,方便学生保存和分享实验成果。
(三)组件使用
拖拽式操作:支持从组件列表中选择所需组件,拖拽到画布中实现组件的节点创建。
自由连线与组合:组件之间通过“托拉拽+点击”方式进行自由连线与组合,可单独删除组件和连线。
多输入多输出:组件支持多个输入和多个输出功能,根据具体组件输入输出,提供模型输入、数据输入,模型输出、数据输出等功能。
输出多次使用:多个组件之间进行连线组合时,支持组件的输出多次使用。
直观显示:创建组件节点后,可在画布上直观显示该组件的每个输入输出的定义,及使用不同的形状表示该输入输出的类型。
参数设置:点击画布中的组件节点后,右侧出现该节点的面板参数,参数类型包括读取挂载文件、静态下拉框选择、动态上游组件数据选择、数值输入、字符串输入、勾选框等。
状态实时展示:实时展示每个组件的当前状态,包括待配置、就绪、运行中(loading图)、运行成功、运行失败。
文件预览:组件选择挂载文件时,可对excel、csv文件进行在线预览数据,包括字段数、样本数、文件大小、数据内容,支持选择预览“前10行”、“后10行”、“随机10行”。
运行结果查看:组件运行后,可右击组件,查看运行结果,会在下方显示具体的运行结果输出。
数据流转展示:组件之间连结组合成功后,点击运行后,画布中会出现正在运行的组件数据来源流转,方便学生从复杂的组件业务流程图中进行管理。
(四)课程制作及课堂开发
内置实验课程:平台内置丰富的行业实验课程,包括实验文档、实验所需数据集、所需模型、所需测试数据等。
教师自定义课程:教师可自行创建实验课程,上传挂载资源,在创建具体实验时,可设置当前的组件状态为学生实验的自动检测条件,从而实现实验结果的自动检测。
课堂管理:教师可选择相应的实验课程及班级创建课堂,开展教学实训,在课堂中可查看该课堂的通过率及实验报告。
学生实验提交:学生进入课堂后,完成实验后,可点击提交实验报告,可将整个画布的内容提交至教师,教师可完整展示该实验报告的组件连接情况,组件状态等。
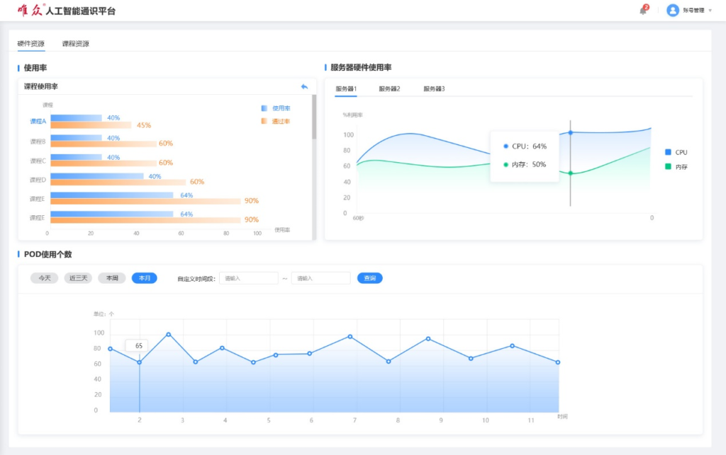
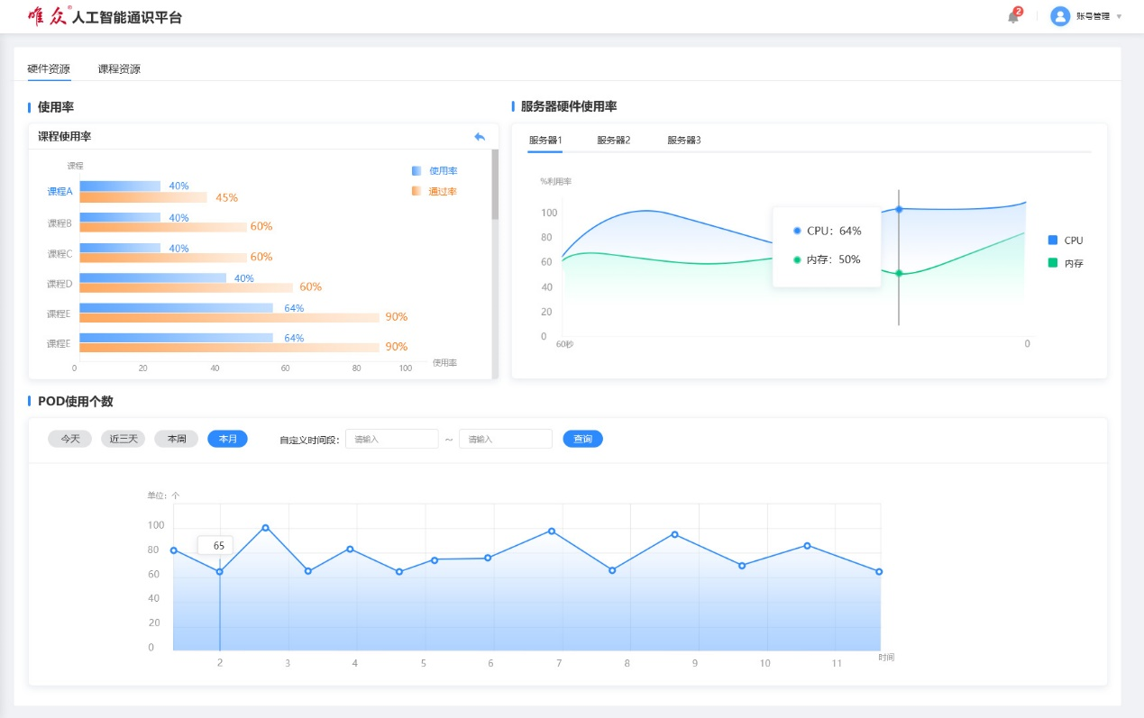
(五)理员监测
课堂与实验监测:学校管理员可监测每个课堂,每个实验的完成率和参与率。
服务器监控:可监控底层服务器的cpu、内存曲线;查看某个时段的实验资源使用数量。
实验课程管理:管理校内所有的实验课程,分为已发布、未发布课程,方便学校对课程资源进行统一管理和调配。
(六)实验课程定制
专业定制:根据不同的专业配置不同的实验课程,满足不同专业学生的学习需求。
课程更新:定期更新实验课程内容,紧跟人工智能行业的发展趋势,确保课程的实用性和前瞻性。
三、典型应用场景
(一)2025世界职业院校人工智能 + 赛道
应用场景:可以作为世界职业院校人工智能 + 赛道的的实践平台,为参赛学生提供统一的开发环境和工具支持。
优势:
- 提供丰富的行业案例和数据集,帮助学生快速熟悉比赛场景。
- 支持多种人工智能工具和技术,满足不同比赛项目的开发需求。
- 实时监控和管理比赛过程,确保比赛的公平性和效率。
(二)综合高中普职融通
应用场景:在综合高中普职融通课程中,为学生提供人工智能基础实践平台,帮助学生了解人工智能的基本概念和应用。
优势:
- 提供易于上手的拖拽式操作界面,降低学习门槛。
- 内置丰富的实验课程,适合不同层次学生的学习需求。
- 支持教师自定义课程,灵活适应普职融通的教学模式。
(三)中职、技师、人工智能相关专业
应用场景:作为中职、技师院校人工智能相关专业的核心实践平台,支持学生完成从基础到进阶的项目开发。
优势:
- 提供完整的数据处理和模型开发工具,满足专业教学需求。
- 支持多种行业案例,帮助学生将理论与实践相结合。
- 提供模型评估和成果展示功能,助力学生提升项目质量。
(四)人工智能 + 其他专业
应用场景:为非人工智能专业的学生提供人工智能通识技术的学习平台,帮助他们掌握人工智能的基础知识和应用技能,提升跨学科能力。
优势:
跨学科融合:平台提供丰富的行业案例和应用场景,涵盖医疗、金融、教育、交通等多个领域,帮助学生将人工智能技术与自身专业相结合。
基础友好:平台的操作界面简单易用,支持拖拽式开发,适合没有编程基础的学生快速上手。
灵活定制:教师可以根据不同专业的教学需求,灵活定制实验课程内容,确保教学内容与专业课程体系无缝对接。
实践导向:通过真实项目案例的实践操作,学生可以直观地了解人工智能在各行业的应用,提升解决实际问题的能力。
资源共享:平台提供丰富的数据集和开发工具,学生可以自由选择和使用,无需额外配置复杂的开发环境。
(五)人工智能通识教育
应用场景:作为高校和职业院校人工智能通识教育的核心平台,为进人工智能专业的学生提供人工智能基础知识的学习和实践机会。
优势:
全面覆盖:平台涵盖从数据处理到模型开发、评估、展示的完整流程,适合不同层次学生的学习需求。
案例驱动:通过丰富的行业案例和项目实践,帮助学生理解人工智能的实际应用,增强学习兴趣。
教师支持:提供教师自定义课程功能,支持教师根据教学计划灵活调整课程内容。
管理便捷:学校管理员可以通过平台实时监控课堂和实验情况,方便管理和优化教学过程。
六)K12中小学生学习人工智能
应用场景:作为K12阶段中小学生学习人工智能的基础平台,帮助学生从小培养对人工智能的兴趣和基础技能。
优势:
入门友好:平台提供简单易懂的操作界面和丰富的可视化工具,适合中小学生快速上手。
趣味性强:通过趣味化的实验项目和案例,激发学生的学习兴趣,如图像识别、语音识别等。
课程体系完善:提供从基础到进阶的课程体系,适合不同年龄段学生的学习需求。
教师指导:平台提供教师指导功能,方便教师根据学生的学习进度进行个性化指导。
安全可靠:平台提供安全可靠的实践环境,确保学生在学习过程中的信息安全。
(七)人工智能公共实践基地
应用场景:作为人工智能公共实践基地的核心平台,为社会人士、企业员工和高校学生提供开放的人工智能实践环境。
优势:
开放共享:平台提供开放的实践环境,用户可以自由访问和使用平台资源。
资源丰富:提供丰富的数据集、开发工具和实验课程,满足不同用户的学习和实践需求。
项目实战:支持用户进行真实的项目开发和实践操作,提升实际应用能力。
社区互动:提供社区互动功能,用户可以分享经验、交流心得,形成良好的学习氛围。
技术支持:平台提供技术支持和在线帮助,确保用户在实践过程中能够顺利解决问题。





