一、平台产生背景
唯众人工智能通识平台深度融合15年AI技术积淀(2010-2025)与职业教育教学经验,以计算机视觉、自然语言处理等核心技术为底座,通过连续5届人工智能技能大赛(2020-2024)实践验证,构建“课岗赛训结合”育人模式。平台严格对标《职业教育专业目录(2021年)》19大类和《产业结构调整指导目录(2024年本)》人工智能等9大重点领域,设计43个赛道覆盖智能制造、智慧服务、数字创意三大产业群,精准响应“人工智能+”新兴岗位需求,为技术技能人才培养提供全场景支撑。
二、大赛专项支撑能力
针对2025年世界职业院校技能大赛“人工智能+”赛道,平台提供 9大专项解决方案(AI+制造/医疗/农业/文化/教育/交通/商业/金融/物流),深度集成赛事核心功能:
智能赛事管理:自动评分系统减少人为干预,多语言交互模块支持国际队伍协作;
跨层次教学适配:内置中高职贯通课程、职教本科衔接课程,满足大赛跨校组队要求;
全真项目开发环境:提供行业级数据集、开发工具及业务流管理系统,支持从数据读取到模型部署的全流程实践。
三、平台技术特性与核心功能
- AI工程开发平台
组件化流水线:150+预制组件覆盖15类AI任务(数据读取→模型部署),支持拖拽式流水线构建。
可视化交互:实时状态反馈(运行中/成功/失败)、数据流动态展示、多格式文件在线预览。
行业级实践资源:预置真实项目案例库,配套数据集、测试模型及文档。
- 智能教学管理系统
实验课程定制:教师可自定义实验流程,设置组件状态为自动检测条件。
课堂实训闭环:学生提交完整实验报告(含画布连接逻辑),教师端可追溯执行过程。
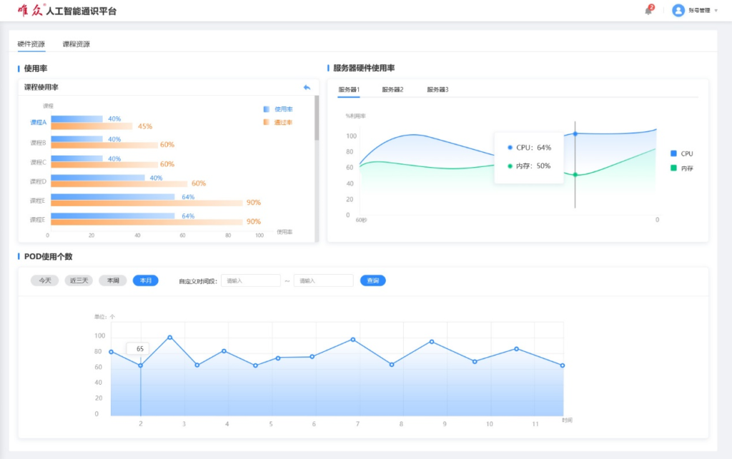
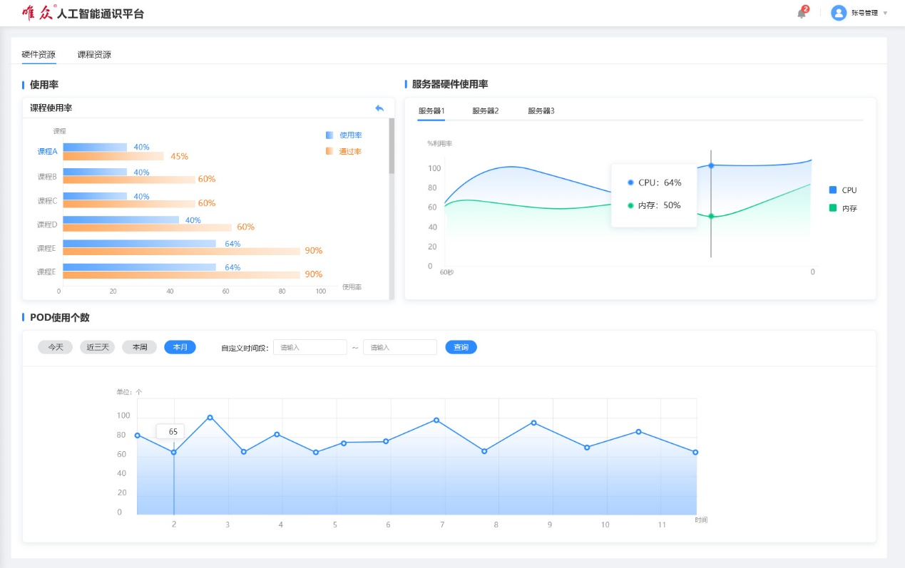
监控看板:实时监测实验完成率、资源使用率及服务器负载。
- 专业适配体系
按专业方向配置差异化实验课程,支撑制造/医疗/农业/文化/教育/交通/商业/金融/物流等43个赛道人才培养目标。




